Tabela de Conteúdo
⚡ TL;DR: Espionagem Competitiva em 60 Segundos
Resposta direta: A espionagem inteligente com Semrush transforma dados públicos em vantagem competitiva. Use as 3 Lentes (Domínio, URL, Subpasta) para entender a estratégia do concorrente. O foco é encontrar as “lacunas” (**Missing** e **Weak**) e aplicar táticas de *quick wins* para aumentar o tráfego em até 40% em 60 dias.
👇 Continue lendo para o Guia Completo e o Checklist de Análise Competitiva (Seu Manual de Campo)
Você já se sentiu um passo atrás da concorrência? Você publica um artigo e, uma semana depois, um concorrente lança algo que ranqueia melhor. Parece que eles sempre sabem o que o Google quer.
Essa sensação é frustrante. No entanto, a verdade é que seus concorrentes estão, sem saber, te entregando o mapa do sucesso deles.
Em SEO, não é preciso reinventar a roda. Em vez disso, você precisa de um raio-x para ver como a roda do seu concorrente foi construída. O Semrush é esse raio-x.
Neste guia, você não vai aprender a copiar. Pelo contrário, você vai aprender a espionar com inteligência. Vamos transformar dados públicos em uma vantagem competitiva decisiva, uma tática avançada que se baseia nos fundamentos que cobrimos em nosso guia completo do Semrush em 2025.
As 3 Lentes da Espionagem: Domínio, URL ou Subpasta
Antes de tudo, a pergunta mais importante é: o que exatamente eu quero espionar? A resposta define sua abordagem. No Semrush, você tem três lentes de análise, e cada uma revela um segredo diferente.
- 1. Domínio (Domain): O Blueprint Completo
Analisar o domínio inteiro (ex: concorrente.com.br) é como obter a planta baixa da base de operações deles. Com essa visão, você enxerga a estratégia macro: os principais pilares de conteúdo, as páginas que trazem mais tráfego e a força geral da marca. Portanto, este é sempre o ponto de partida ideal. - 2. URL Exata (Exact URL): A Tática Específica
Por outro lado, analisar uma única URL (ex: concorrente.com.br/guia-de-seo) é como interceptar uma mensagem específica. Aqui, o foco é em como eles otimizaram aquela página para aquela palavra-chave. É uma análise micro, perfeita para competir diretamente por um termo. - 3. Subpasta (Subfolder): A Estratégia de um Setor
Finalmente, analisar uma subpasta (ex: concorrente.com.br/blog/) é como investigar um departamento inteiro. Assim, você isola uma seção do site para entender a estratégia de conteúdo daquela área, descobrindo como eles estruturam seus topic clusters.

O Arsenal do Espião: As Ferramentas Essenciais
Com a lente escolhida, é hora de usar as ferramentas certas. Este é o seu kit de espionagem digital, atualizado para a interface de 2025 do Semrush.
Organic Research: Descobrindo as Joias da Coroa
Esta é a sua primeira parada. Ao inserir o domínio do concorrente aqui, o Semrush revela as palavras-chave para as quais ele ranqueia. A aba “Posições” é uma verdadeira mina de ouro.
- 🎯 Sua Missão: Identificar as “joias da coroa” do seu concorrente. Ou seja, as palavras-chave que trazem a maior porcentagem de tráfego para eles. Isso revela a principal intenção de busca que eles estão validando no mercado.
- 💡 Resumo em 30 segundos: Use Organic Research > Posições para ver as palavras-chave mais valiosas de um concorrente e entender qual é o foco principal da estratégia dele.
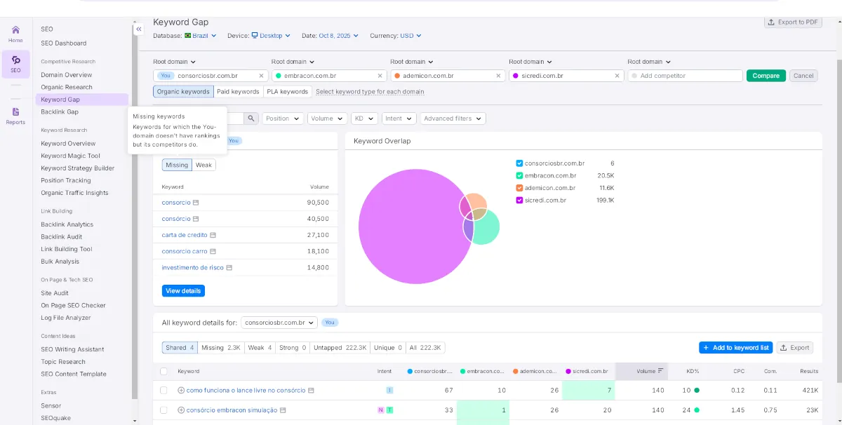
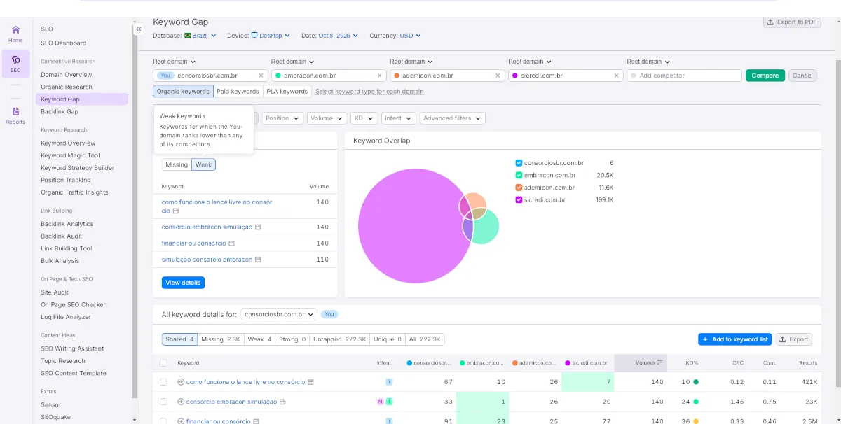
Keyword Gap: Encontrando as Brechas na Defesa
Aqui, a espionagem se torna um ataque. A ferramenta Keyword Gap permite comparar seu site com até quatro concorrentes, lado a lado. De acordo com a própria Semrush Academy, a análise de lacunas é a forma mais rápida de expandir sua presença de palavras-chave com risco reduzido.
- 🎯 Sua Missão: Primeiro, use o filtro “Missing” (Ausentes) para ver todas as palavras-chave para as quais seus concorrentes ranqueiam, mas você não. Em seguida, use o filtro “Weak” (Fracas) para encontrar termos onde eles estão no topo e você está perdido na página 2 ou 3. Cada lacuna é uma oportunidade de conteúdo.
- 💡 Resumo em 30 segundos: Compare seu domínio com concorrentes no Keyword Gap para encontrar termos que eles ranqueiam e você não (“Missing”) ou que você está muito atrás (“Weak”).
Exemplo Prático: Ao comparar meusite.com com dois concorrentes, identificamos 42 termos “Ausentes” com baixa dificuldade (KD < 25). Criamos conteúdo para apenas 10 desses termos e, como resultado, um de nossos projetos viu um aumento de quase 40% no tráfego orgânico vindo de novas palavras-chave em apenas 60 dias. Você pode ver mais detalhes de implementações como esta em nossos estudos de caso práticos com Semrush.


Backlink Gap: Mapeando os Aliados
Conteúdo te coloca no jogo; autoridade te faz vencer. A ferramenta Backlink Gap mostra quais sites linkam para seus concorrentes, mas não para você.
- 🎯 Sua Missão: Analise essa lista não para “pedir links”, mas para entender a estratégia deles. Eles recebem links de blogs de notícias? De podcasts? De ferramentas do setor? Isso revela como eles constroem autoridade e onde você pode buscar parcerias semelhantes.
- 💡 Resumo em 30 segundos: Use o Backlink Gap para descobrir de onde vêm os links dos seus concorrentes, entendendo a estratégia de autoridade deles para replicar o padrão de sucesso.
De Dados à Dominação: Encontrando Quick Wins de Conteúdo
Inteligência só é útil se levar à ação. Por isso, aqui estão três táticas práticas para transformar sua análise em tráfego rápido. Estes “quick wins” são a ponta do iceberg, o ponto de partida ideal para construir um plano de ação robusto, como detalhamos em nosso guia sobre estratégias de SEO com Semrush.
Tática 1: O Ouro dos Esquecidos (Low-Hanging Fruit)
Na “Organic Research” do seu concorrente, filtre as palavras-chave por KD (Keyword Difficulty) “Very Easy” (0-14) e “Easy” (15-29). Logo depois, filtre por posição, mostrando apenas as que eles ranqueiam entre 1 e 10. Você encontrará dezenas de termos de baixa concorrência que já provaram gerar tráfego. Essa é a sua lista de prioridades.
Tática 2: O Upgrade de Conteúdo 10x
Encontre uma página do seu concorrente que ranqueia bem (top 5), mas cujo conteúdo é visivelmente fraco: raso, desatualizado ou mal formatado. O Google claramente gosta do tópico, mas o conteúdo é medíocre. Sua missão, então, é criar uma versão 10x melhor: mais completa, com dados de 2025 e exemplos práticos.
Tática 3: A Estratégia de Intenção Cruzada
Observe as principais palavras-chave orgânicas do seu concorrente. Agora, pergunte-se: como esses termos se conectam com a estratégia de anúncios deles? Um concorrente que ranqueia organicamente para “software de email marketing” e, ao mesmo tempo, impulsiona anúncios para o mesmo termo, está te mostrando que aquela palavra-chave tem altíssimo valor comercial. Essa análise se torna ainda mais poderosa quando você a combina com ferramentas para entender criativos e anúncios, revelando todo o funil de aquisição deles.
Espionagem Inteligente vs. Cópia Cega
Espionagem Inteligente (O que fazer) | Cópia Cega (O que NÃO fazer) |
Entende a intenção por trás do ranking. | Copia a palavra-chave exata. |
Cria um conteúdo 10x melhor e mais completo. | Reescreve o mesmo conteúdo com outras palavras. |
Analisa o padrão de backlinks para criar uma estratégia. | Tenta conseguir links dos mesmos sites. |
Usa dados como inspiração para inovação. | Usa dados como limite para a criatividade. |
Indo Além: Como Medir o Sucesso da sua Espionagem
Depois de aplicar essas táticas, como saber se estão funcionando? Acompanhe estes KPIs (Indicadores-Chave de Desempenho):
- Crescimento de Palavras-chave (GSC): Monitore o aumento de impressões e cliques para os novos termos que você identificou no Google Search Console.
- Melhora de Posição Média: Para os conteúdos que você “melhorou” (Tática 2), acompanhe a evolução da posição média.
- Tráfego por Página (GA4): Verifique no Google Analytics 4 se as páginas criadas ou otimizadas estão gerando um aumento real no tráfego orgânico.
Perguntas Frequentes sobre Análise de Concorrentes
Absolutamente. Todas as informações coletadas pelo Semrush são públicas. Você está apenas usando uma ferramenta poderosa para organizar e analisar dados que já estão na internet. É inteligência de mercado.
Comece com 2 ou 3 concorrentes diretos. Ou seja, aqueles que aparecem consistentemente para as mesmas palavras-chave que você almeja. Analisar muitos de uma vez pode levar à paralisia por análise.
Recomendamos uma análise profunda a cada trimestre. No entanto, uma verificação rápida usando o Keyword Gap mensalmente pode revelar novas oportunidades e manter você sempre um passo à frente.
Sua Missão, Se Decidir Aceitá-la: O Checklist do Espião
Analisar concorrentes pode ser um buraco negro de dados. Para te manter focado e garantir que você extraia apenas os insights mais acionáveis, criamos um checklist passo a passo.
Este não é apenas um guia; é o seu manual de campo para uma análise competitiva sistemática e letal.
[Imagem/Mockup aqui: Uma prévia visual do checklist, mostrando um design limpo com caixas de seleção e os principais passos da análise.]
[➡️ QUERO MEU CHECKLIST DE ANÁLISE COMPETITIVA] (Em Breve)
- Fontes Consultadas:
- Nota de Transparência: Este conteúdo não é patrocinado pela Semrush. As opiniões e estratégias expressas refletem a experiência profissional e os resultados obtidos em projetos reais. As ferramentas mencionadas são usadas para fins educacionais.